Version 2.3
Performance Report Redesign
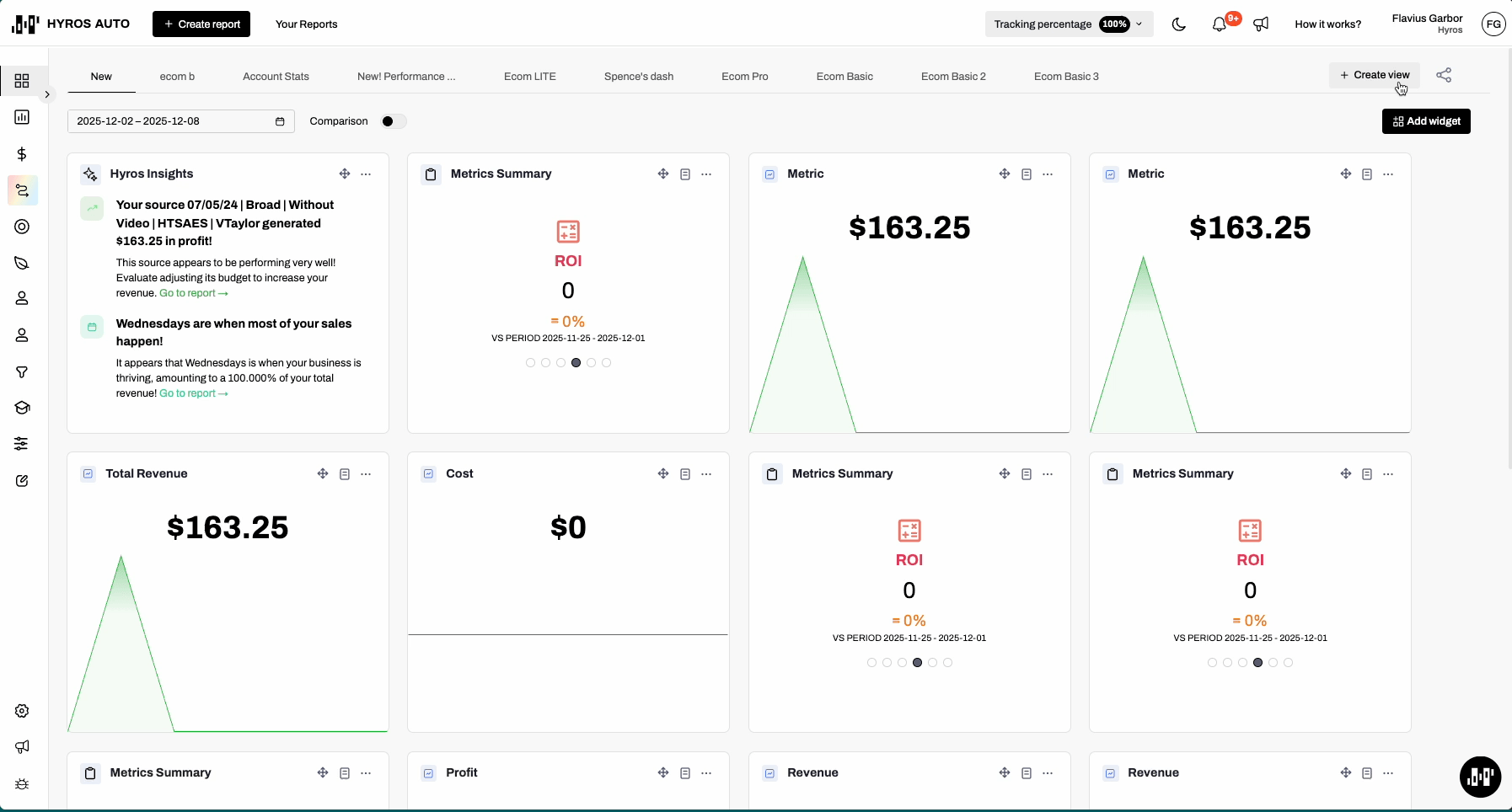
New Performance Report Design & Improved Flow
We’re excited to announce a new redesign of the performance report that should simplify the UX flow and make things more easy to read.
Report timeframe and attribution model were moved to the top navigation bar for fast access, however, a more advanced customization can be done by clicking the Filters button.
We also implemented a new tab, Chart tab and moved the graph there, while making Tabs view as default.
New Basic Dashboard Views for all business types
We implemented a new simplified dashboard view that contains only single metric widgets, giving you a simplified version of the dashboard with the most relevant metrics.

Improvements & Bug Fixes
Fixed discrepancies for sales in deep mode for linear fractional model
We implemented some fixes to overcome the discrepancies between the table metric and deep mode for sales in the linear fractional attribution model.
Fixed calls and sales deep mode in keyword report
We implemented some fixes to overcome situations where the calls were listed under sales and vice versa in keyword reports.
Fixed processing events with sessionID null
We implemented some fixes to avoid discarding tracking events where sessionID was null.
Improved error logging for Meta permissions
We implemented some improvements to the error logging for Meta integration in cases of missing required permissions, a token expired or audience sync failed ( where we will generate a designated notification ).
Improved handling of requests with race conditions for GHL
We implemented some fixes for scenarios when fetching daily LinkedIn costs across different time zones in user accounts.
Fixed LinkedIn cost retrieval date errors
We implemented some improvements to how we process requests with race conditions to avoid token refresh.
Fixed Returning Customer filter for U-Shaped model
We implemented some fixes to overcome issues with populating data for the U-Shaped model when the Returning Customer filter was set.
Improved handling of pending conversions with multiple deferred tag rules
We implemented some fixes to pending conversion handling to ensure that the conversion is sent to the default event name, and then new pending conversions are created in validating for each rule.
Fixed creatives report export
We implemented some fixes to the creatives export functionality to ensure proper groping and accurate export and avoid splitting same creative into multiple rows.
Improved Sale Grouping Logic for pending conversions
We fixed an edge case where related sales weren’t grouped if one was ready to be sent and the other was still within the timeframe delay. The system now checks for conversions with the same group ID, ensuring all related sales are sent together.
Count child leads based on parent attribution
We implemented a change to could child leads towards parent attribution inside the report to reflect more accurate reporting.
Optimized exporting large amounts of data from Reporting
We implemented a fix that allows exporting large amounts from the Performance Report deep mode.
Fixed ad account timezone persistence for Meta
We implemented a fix for how ad account timezone is saved and taken into account for multiple ad accounts in Meta Integration.